felt good, the real test was the middle 15min section. felt sustainable. made sure to keep the breathing in check. Really like this testing format over the ramp test. legs don’t feel totally destroyed! plus have a TTE I can work with
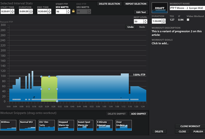
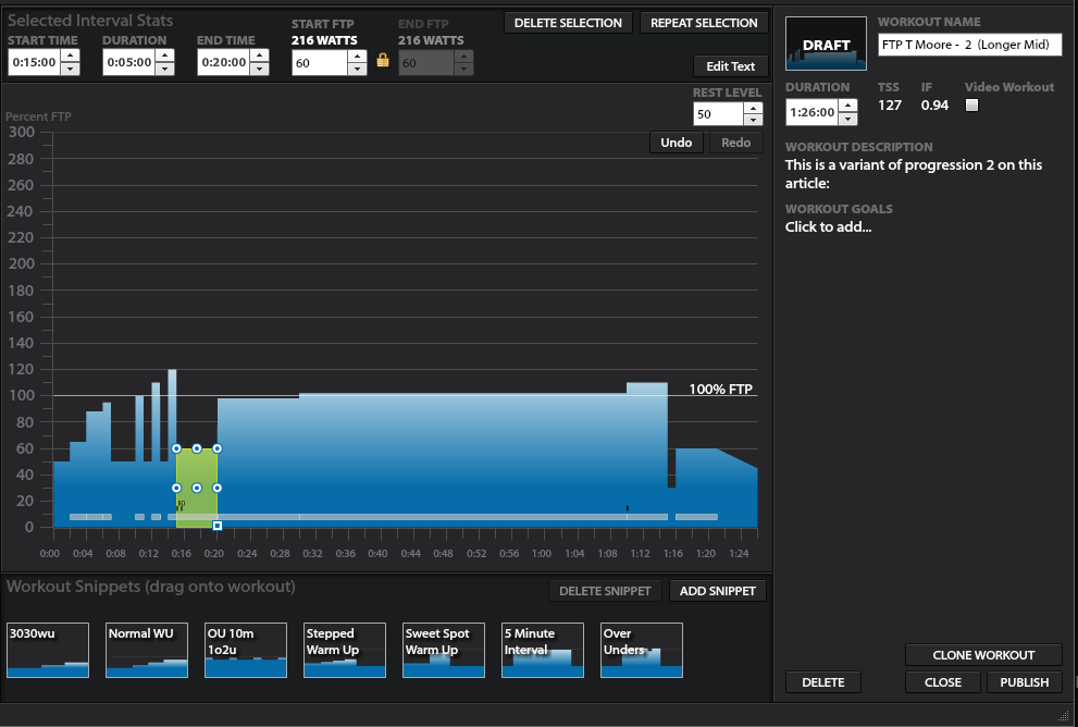
It seems like the very helpful workouts created by @alexgold123 have some problems with the new TR app. I tried to do both the “Prog 1” and the “baseline” variants today, and they both repeatedly crashed on my iPad and on my iPhone. The crash occurs immediately after the segments that, for some reason, are only 1 second long (i.e., at 13:00 and at 20:00). My guess is that the old app could handle this but the new app can’t.
I’ll drop a note to support, but given that most workouts don’t have intervals that last only 1 second, it may be too fringe of a use case to fix at the app level. We may need to polish the workout to eliminate these artifacts. We can each do it in Workout Creator, but I’m not sure the best way to distribute it through the TeamGold team.
Yes that happened to me also when using the current iOS app via beta in TestFlight last month
Weird! I’m not sure you can edit it your end in workout creator, as the 1 second doesn’t exist on my end ![]()
If I press the down arrow on that second interval to make it 20:00, nothing happens ![]()
I guess the only option is to start from scratch and build them all again - will try and get to that later as I need to do one this weekend!
Ok, they’re all rebuilt (and hopefully working!) at:
Thanks! Crash happened to me too, but didn’t make the link with the workout, as they used to work perfectly before.
Wow, thanks @alexgold123! I just did a quick test of the baseline workout on the same device that crashed yesterday, and it made it through the 13:00 mark without a problem. I also heard back from TR support that they are aware of some issues with the new app and custom workouts, which they hope to address in an update in the very near future.
So I guess my plan to defer future FTP assessments vaporized in less than 24 hours.
Riding at your FTP for an hour?! Completely unheard off
but on the otherhand it is over ftp test so with proper ftp it is not doable when you think about it.
Indeed, I’d have some questions if someone told me to ride at over FTP for 80 minutes then sprint at the end ![]()
Let’s call it “a stretch” workout ![]()
It will be because its designed to go over your FTP and your TTE. AT doesn’t know you’re not meant to complete it. Bet they had to exclude the ramp test from AT’s considerations too.
Dardenelles +1 goes over FTP and might exceed your TTE. Right now AT is designed around progressions.
He could have written “practice 40k TT and go as far as you can” instead of progression 2 and progression 3.
Dardanelles +1 is rated ‘threshold, 8.8/10’
It’s still 'not recommended but I’ve worked out the reason why - nothing is recommended at the moment as it’s got me rated a 1 for everything. Whether that’s because I haven’t done a workout since signing up for AT or because I haven’t done a stock TR workout for months, I don’t know…
I figured this out eventually n
The 1 second gaps appear when you drag and drop new intervals into the workout creator and they split an existing interval rather than snap into place at the end - very bad UI design but that’s another story.
You can select an interval and press left and right arrow keys to select the culprit 1s interval and then delete it. ie you could press left on the above 20min interval and then delete the micro interval before it. But I see you have recreated them now - thanks
I’ll forgo the total breakdown this time, and just give the cliff notes.
Went ahead and did Progression 1 at the end of a six week hybrid base-into build phase. Had been training at 333, with a TTE of basically 1 hour. Felt like it was going well, had been putting in hours while I still can (15-17 hr/wk) before work ramps up.
Result was me heaving over my handlebars at minute 40 after putting out 340 for the duration. Never was able to feel out my FTP, the correct cadence/gearing just kept eluding me. Overall, the feeling during the entirety was of gutting it out – which was not my experience the first time. I’m going to train with FTP set a touch below 340 (336ish), as I think it may have been an ever so slightly supra-threshold effort by the feeling of it. Don’t know if thats the right call…but we’ll see how a proper build phase goes off it.
Fueling/Sleep etc was all good, only possible variance was I got my first Pfizer shot last Wednesday, during a rest week. Anyways, test didn’t result in as much fist pumping as the first one. Wasn’t bad, just unsatisfying? Too much ego involved probably! Just need to accept I overshot on my Target FTP for the test by a couple watts probably, and move on with more training.
How are you getting your FTP?
I’m using my mFTP as calculated in WK05 after doing all the initial time tests.
I’m just starting an intensive phase. Did a 4 x 10, now onto my 4x 10 > 6 x 10 > 5 x 12 > 4 x 15 > …
I don’t have access to WKO5 currently, and I’m just in the beginnings of using these protocols to determine FTP. My final choice of 336 as what I’ll use is completely unspecific and without hard proof behind it, but is based on the idea that at 333 I was completing workouts satisfactorily, and at 340 I had combination of supra-threshold physiological sensations and a short TTE for the test. So I figure that I’ll go with a happy middle ground and see how it goes.
My next cycle is going to be straightforward SS progression for base into threshold interval progressions – so I’ll be interested to hear how your progression goes! I’m not racing this year so I’m just floating between base and build cycles, more or less.
I don’t think you need wko to determine ftp from these tests. Just use anything that shows you the power-duration curve in eough detail (TR or intervals.icu will do), and look for the point where power starts to drop more sharply (probably close to 40min for you now).




